Hallo in die Runde!
Nachdem mir meine durch einen Helligskeitssensor zentral gesteuerte Lampenwelt in meiner Wohnung zu ungenau arbeitet, möchte ich diese jetzt durch eine dem jeweiligen Raum angepasste Steuerung ersetzen. Da jeder Raum ohnehin über einen Hue-Bewegungsmelder verfügt, ist dies kein Problem.
Ja okay, ich gebe zu, ich bin auf der Suche nach einem neuen Projekt. Wenn alles funktioniert wie es soll, ist es auch langweilig...![]()
Jeder Raum hat je nach Nutzung entsprechende Ansprüche an eine helligkeitsgesteuerte Beleuchtung.
Nun kann ich immer mal auf die Werte schauen und dementsprechend nach und nach die Einstellungen vornehmen. Jedoch ist dies sehr zeitaufwendig.
So habe ich die etwas nerdige Idee entwickelt, die im Titel beschrieben ist. Nur fehlt mir irgendwie die Idee der praktischen Umsetzung und ich hoffe, Ihr könnt mich irgendwie in einer Richtung stupsen.
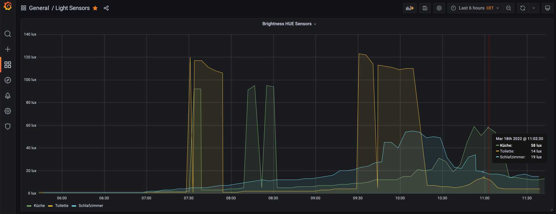
Es sollen über den Tag die Daten von vier Bewegungsmeldern gesammelt, gespeichert und vergleichend auswertend erhoben werden.
Anhand dieser Vergleichswerte kann ich dann zu jeder Zeit die Werte in die Werte in die Automationen eintragen, ohne dauern darauf schauen zu müssen.
Details kann ich mir selber erarbeiten, aber irgendwie fehlen mir gerade die handwerklichen Mittel. Selbstverständlich lassen sich die Daten auslesen, speichern und auswerten. Aber wie?