Homebridge Daten und Messwerte speichern (Influxdb und Grafana)

  • Hallo,


    ich komme aktuell von Home Assistant und stelle gerade auf Homebridge um.


    Bis jetzt hat alles gepasst nur 1 Punkt ist noch offen.


    In home Assistant habe ich verschiedene Werte von Geräten in einer Datenbank gespeichert und grafisch dargestellt.


    Jetzt würde ich das auch gerne für Homebridge haben wollen, aber nichts passendes gefunden.


    Wie speichert ihr die Werte?

  • In home Assistant habe ich verschiedene Werte von Geräten in einer Datenbank gespeichert und grafisch dargestellt.

    Ich verstehe nicht, wie das funktioniert. Kann Home Assistant die Daten aus der influxdb selber darstellen? Ich verwende Grafana, um das zu tun.

  • zum teil kann es das für einen bestimmten Zeitraum ha selbst.


    für einen längeren Zeitraum braucht man influxdb und Grafana richtig.


    Wenn ich mich richtig erinnere hast du oder jemand anderes geschrieben das es via node red geht.

    Das wäre auch eine Möglichkeit aber bei vielen geraten extrem aufwendig.

  • Wenn ich mich richtig erinnere hast du oder jemand anderes geschrieben das es via node red geht.

    Das wäre auch eine Möglichkeit aber bei vielen geraten extrem aufwendig.

    Es geht dir also vor allem um die Speicherung von Daten in die Datenbank hinein. Node Red würde ich tatsächlich für aufwändig halten. Ich setze das ein, aber nur für Dinge, wo für mich die Verlaufsdaten interessant sind: Außentemperatur, Raspi-Auslastung und -Temperatur, Pflanzendaten.


    Da man es dann doch ein bisschen programmieren muss, weil die Datenformate der Quellen immer unterschiedlich sind und man die nicht so ohne Weiteres in die influxdb hineinbekommt habe ich darauf verzichtet, den Status aller meiner Geräte dort zu speichern. Mir ist keine Lösung für Homebridge bekannt.

  • Ich hab an anderer Stelle hier mal einen Link zu einer Anleitung für influxDB/Grafana für Homebridge gepostet. Hier werden die Werte über Kurzbefehle an influxDB geschickt:

    https://www.reddit.com/r/homeb…shboard_in_homekit_using/

    ok ich schau es mir mal an. Ich befürchte nur das es extrem viel wird für mein ganzes haus alle Statistiken von Heizung, smart plugs mit Verbrauchsmessung sowie andere Geräte s in influxdb zu bekommen.


    Aber danke für den Tipp

  • Hallo zusammen,


    Nachdem ich hier im Forum. immer die besten (und schnellsten) Antworten zu meinen Homekit Themen bekommen habe, könnt ihr mir ja vielleicht auch bei einem Problem mit influx / Grafana weiterhelfen:

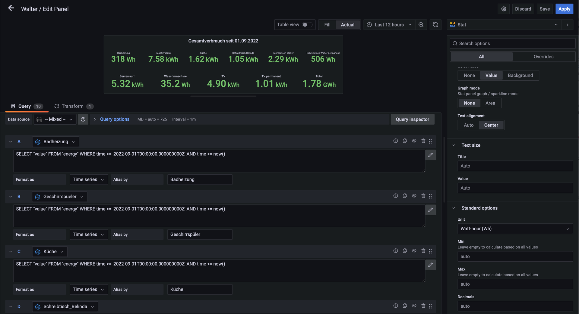
    Ich habe in meiner Wohnung einige Shellies (2.5 und plus1PM) verbaut um zB. bei meinen Arbeitsplatz den Verbrauch zu messen und wenn er nicht benutzt wird potentialfrei zu schalten. Die Daten der Shellies ghole oich über node-red per http ab und schreibe sie (mit einigen Zwischenbschritten zur Syncronisation der Zeitstempel) in diverse influx Datenbanken und visualisiere die Daten in Grafana.

    Ich sammle die Daten von 10 Geräten in jeweils eigenständigen Datenbanken und nehme dann das Delta des "energy" Werts zwischen zwei Zeitpunkten um den Verbrauch zu visualisieren.
    --> siehe screenshot_1




    Da mich natürlich auch der Gesamtverbrauch aller Geräte in dem Zeitraum interessiert, möchte ich über eine Transformation eine Summe aller 10 Datenquellen erstellen - nur haut das nicht hin. Mir werden immer Werte in GWh oder sogar PWh angezeigt und ich bin am verzweifeln...
    --> siehe screenshot_2




    Hat jemand von euch eine Idee was da schief geht bzw. wie ich das lösen kann?

  • stachelbeere80

    Hallo Walter,


    ich würde mal bei der Transformierung nacheinander die einzelnen Werte deaktivieren und schauen wie sich der Wert unter "Total" verändert. Vielleicht läßt sich so ein Schema erkennen.


    Nur so eine Idee...


    Gruß

    Volker

  • losen


    Hallo Volker,


    Ich habe mir das heute nochmals angesehen - frag mich nicht warum, aber heute hat es funktioniert. Es werden die Werte aus allen DBs abgefragt und ich kann das Delta mit der Transformation "Reduce" für alle Geräte zusammenfassen. Warum auch immer das jetzt auf einmal geht :)

    LG, Walter

  • Es geht dir also vor allem um die Speicherung von Daten in die Datenbank hinein. Node Red würde ich tatsächlich für aufwändig halten. Ich setze das ein, aber nur für Dinge, wo für mich die Verlaufsdaten interessant sind: Außentemperatur, Raspi-Auslastung und -Temperatur, Pflanzendaten.


    Da man es dann doch ein bisschen programmieren muss, weil die Datenformate der Quellen immer unterschiedlich sind und man die nicht so ohne Weiteres in die influxdb hineinbekommt habe ich darauf verzichtet, den Status aller meiner Geräte dort zu speichern. Mir ist keine Lösung für Homebridge bekannt.

    Gleiches habe ich für mein Balkonkraftwerk vor. Möchte das schick visualisieren. ES gibt da wohl mehrere wege.

    Inverter -> Ahoy-DTU (ESP8266) -> MQTT (mosquitto) -> nodered -> InfluxDB -> Grafana

    Inverter -> Ahoy-DTU (ESP8266) -> MQTT (mosquitto) -> telegraf-> InfluxDB -> Grafana


    Du schreibst nodered ist kompliziert? ist telegraf da evtl einfacher?

  • Du schreibst nodered ist kompliziert? ist telegraf da evtl einfacher?

    Weiß ich nicht, ich hab mit Telegraf nie gearbeitet. Node Red verlangt halt Grundkenntnisse der Javascript-Programmierung. Nicht wirklich viel, aber immerhin.

  • Hi zusammen, ich klinke mich auch mal mit ins Forum ein, da ich ähnliche Ideen im Kopf habe.
    Stichwort bisher alles auf Homekit / Homebridge basierend, aber in Zukunft wäre eine grafische Auswertung mit Datenbank und z.B. Grafana für mich auch sehr interessant. Vllt. kommen ja noch ein paar weitere Beiträge und Erfahrungswerte von Leuten, die von einer Homekit Umgebung aus elegante schlanke Lösungen gefunden haben trotz evtl. limiterter Möglichkeiten rund um Homekit eine schöne grafische Auswertung mittels Datenbankanbindung hinzubekommen.

    Habe noch einen interessanten Eintrag auf Reddit gefunden, dort wird wohl eine "Post method" von Homekit genutzt, keine Ahnung was mit genau gemeint ist:
    https://www.reddit.com/r/homeb…ge_visualized_in_grafana/

    Der Autor hat das Ganze wohl bewusst ohne sowas wie ein Home Assistant dazwischen umgesetzt (den ich jetzt in dem Einsatzgebiet Homekit -> grafische Auswertung schon öfter gesehen habe) und er erwähnt in den Kommentaren, dass das für ihn wohl die Lösung mit den niedrigsten Latenzen sei. Er verweist auch auf seine GitHub Seite die wohl die Lösung bereitstellt. Vllt. ist das ja für den ein- oder anderen der sich mit vergleichbaren Lösungen umschaut interessant.

    https://github.com/rionshin/HomeKitInfluxGrafana

    Ich gehe das ganze Thema gerade noch nicht akut an, aber es schwirrt mir schon eine Weile im Kopf herum, eine wirklich simple schlanke Lösung habe ich aber noch nicht wirklich entdeckt bzw ich müsste mich wahrsch. auch mehr in einige Themen hineinarbeiten um das Ganze besser beurteilen zu können.