Xiaomi Mi Flora / Flower Care - Smarter Pflanzensensor homebridge-mi-flower-care

  • Hab das nun richtig verstanden das das Plugin mit diesen Thermometern nicht funktioniert ohne das ich den Raspi so wie von sschuste beschrieben verbiegen muss?

    Oder laufen nur die Sensoren (die wie Lutscher aussehen) nicht mit dem Plugin?


    https://bit.ly/3cL0g33

    Nein, nein keine Sorge. Verbiegen musst du nicht.

    Die alten Xiaomi Plant Sensoren (Lutscher) laufen mit dem verlinken Plug-in ohne große Besonderheiten. Bei einigen leider nicht, wobei sich mir nicht erschliesst warum. Ich habe an meiner Homebridge nichts besonderes gemacht.


    Zu den neuen Xiaomi Sensoren kann ich nichts sagen.

  • Nein, nein keine Sorge. Verbiegen musst du nicht.

    Die alten Xiaomi Plant Sensoren (Lutscher) laufen mit dem verlinken Plug-in ohne große Besonderheiten. Bei einigen leider nicht, wobei sich mir nicht erschliesst warum. Ich habe an meiner Homebridge nichts besonderes gemacht.


    Zu den neuen Xiaomi Sensoren kann ich nichts sagen.

    Okay, mir geht es eben um die neuen Sensoren die ich im Link gepostet hab.

  • Hallo zusammen,


    was mir bei meiner heutigen Update-Kur meines Pi aufgefallen ist, ich habe "Buster" installiert. In meiner Ahnungslosigkeit habe ich keine Ahnung ob das eine Rolle spielen könnte, aber ich habe für meine Homebridge Buster (light?) als Betriebssystem gewählt.


    Heute jedenfalls wie regelmäßig unregelmäßig

    sudo apt-get update und sudo apt-get upgrade

    selten (Heute aber auch) habe ich noch ein sudo apt-get dist-upgrade nachgeschoben.


    Danach gemäß der Anleitung hier die node auf LTS (12.18.0) geupdated. Nach dem Neustart sind die Daten der Xiaomi Plant Sensoren nach gut 10 Minuten verfügbar.


    Gruß

  • Hi,


    ich habe bei mir soweit auch alles laufen und kämpfe auch mit einem Reichweitenproblem. Wie hast du das Problem lösen können? Ich suche händeringend nach einer Bluetooth-Repeater-Lösung

  • Hi,


    ich habe bei mir soweit auch alles laufen und kämpfe auch mit einem Reichweitenproblem. Wie hast du das Problem lösen können? Ich suche händeringend nach einer Bluetooth-Repeater-Lösung

    Leider garnicht. Ich versuche Bluetooth Adapter zu vermeiden. Ist für die Gartensensoren nicht möglich. Daher spiele ich mit dem Gedanken mir evtl.. einen zweiten Raspberry zu holen und ein wasserdichten Gehäuse (wenn es das gibt) um mir so einen Extender selber baue.

  • Hallo,


    Ich habe einen Xiaomi flowercare. Diesen habe ich Mit einer homebridge eingebunden und die Geräte werden auch angezeigt. Leider liefert es keine Ergebnisse. Das Gerät liegt in erreichbarer Nähe. Vielleicht hat jemand eine Idee?

    Welches Plug-In verwendest Du?


    Ich habe dieses Plug-In im Einsatz. Standardgemäß kommen nach 5 Minuten die ersten Daten an. Wenn ich in das Log schaue, sehe ich das ab und zu einige Sensoren mal übersprungen werden. Es kann also auch mal gut 30 - 40 Minuten dauern.


    Für mein Umfeld scheint Bluetooth nicht besonders geeignet zu sein. Aber wenn Du länger als 60 Minuten gewartet hast und keine Daten eintreffen ist wirklich was faul.


    Wenn keine Fehler im Log sind, könntest Du nur mal probieren das verlinkte Plug-In zu testen. Das läuft bei mir mit der aktuellen Homebridge und node Version mit den "alten" Xiaomi Plant Sensoren (sehen aus wie Lutscher) sehr gut.

  • Hallo zusammen Frage in die Runde hat jemand die neuen Sensoren im Einsatz von Xiaomi?


    Hab das Plugin soweit installiert, und es scheint auch zu laufen.

    Habe die Adresse von einem angeben nur leider kommen keine Werte an und in Home steht das Gerät Antwort nicht.


    Würde dann gern noch weitere hinzufügen nur komm ich mit der Config nicht ganz klar wie diese dann bei mehreren aussehen müsste.

  • Hallo kennt sich jemand mit dem Bluetooth aus ich habe das Gefühl das mein Bluetooth immer irgendwie aussetzt kann es sein das irgendwelche Rechte oder ähnliches fehlt?

    Meine Sensoren stehen alle auf keine Antwort.

    MAC Adresse und bindKey sind eingetragen.

    Sie sind auch schon gelaufen und haben Werte geliefert aber nun eben nicht mehr.

    Laut Log wird auch nach den Sensoren gescannt.


    pi@raspberrypi:~ $ sudo hcitool lescan

    Set scan parameters failed: Input/output error


    Scheint so als würde Bluetooth nicht richtig funktionieren.

    Mal funktioniert der Befehl und mal nicht.


    Jemand eine Idee

  • Erstmal danke für die Antwort, aber leider scheint auch hier was nicht zu funktionieren gleich beim ersten Befehl

    pi@raspberrypi:~ $ hciconfig hci0 down

    Can't down device hci0: Operation not permitted (1)

  • Sensoren werden gefunden aber leider bleiben sie auf keine Antwort und ohne Werte.

    49:44:D0:FC:F1:1A (unknown)

    49:44:D0:FC:F1:1A (unknown)

    E0:30:6E:2B:5A:0A Eve

    E0:30:6E:2B:5A:0A Eve Energy C612

    FF:9A:37:B9:84:76 Eve

    FF:9A:37:B9:84:76 Eve Energy 18E1

    C1:F2:DF:F8:5A:FB Eve

    C1:F2:DF:F8:5A:FB Eve Thermo F768

    C3:BB:C1:47:85:19 Eve

    C3:BB:C1:47:85:19 Eve Energy FD5F

    65:9D:0D:61:36:2F (unknown)

    65:9D:0D:61:36:2F (unknown)

    54:D2:72:BC:EF:25 (unknown)

    54:D2:72:BC:EF:25 Nuki_14BCEF25

    C8:D0:83:AD:67:C3 (unknown)

    C8:D0:83:AD:67:C3 (unknown)

    19:25:21:44:0B:50 (unknown)

    A4:C1:38:E9:DA:DC (unknown)

    A4:C1:38:E9:DA:DC LYWSD03MMC

    65:23:4B:CF:A1:84 (unknown)

    65:23:4B:CF:A1:84 (unknown)

    AC:17:02:2F:DB:6B FIBARO

    AC:17:02:2F:DB:6B FIBARO Single Switch

    E7:6D:AD:FC:64:F5 Eve

    E7:6D:AD:FC:64:F5 Eve Thermo 41C8

    A4:C1:38:0D:92:68 (unknown)

    A4:C1:38:0D:92:68 LYWSD03MMC

    D1:F2:1D:40:30:11 Eve

    D1:F2:1D:40:30:11 Eve Door 8113

    ED:C2:86:AE:35:2B Eve

    F0:8C:CD:90:7F:AC Eve

    F0:8C:CD:90:7F:AC Eve Door 2370

    DF:5A:87:D7:CB:7D Eve

    DF:5A:87:D7:CB:7D Eve Button A61E

    A4:C1:38:C3:AC:90 (unknown)

    A4:C1:38:C3:AC:90 LYWSD03MMC

    A4:C1:38:01:9A:D7 (unknown)

    A4:C1:38:01:9A:D7 LYWSD03MMC

    E4:53:02:66:DB:2C Eve

    E4:53:02:66:DB:2C Eve Door 757D

    DB:DD:B0:D9:66:ED Eve

    DB:DD:B0:D9:66:ED Eve Thermo 31A5

    D2:57:12:6E:F5:6A Eve

    D2:57:12:6E:F5:6A Eve Door 406C

    4C:87:5D:96:5C:77 (unknown)

    A4:C1:38:10:1D:F2 (unknown)

    A4:C1:38:10:1D:F2 LYWSD03MMC

    A4:C1:38:51:8F:E5 (unknown)

    A4:C1:38:51:8F:E5 LYWSD03MMC

    ED:C2:86:AE:35:2B Eve Door DE5C

    E9:75:20:FC:EA:EF Eve

    A4:C1:38:5B:6F:20 (unknown)

    E9:75:20:FC:EA:EF Eve Thermo AC56

    A4:C1:38:5B:6F:20 LYWSD03MMC

    C6:0B:24:A4:F8:71 Eve

    C6:0B:24:A4:F8:71 Eve Door 602C

    6D:22:55:41:5B:18 (unknown)

    6D:22:55:41:5B:18 (unknown)

    E8:0F:C8:23:3B:A0 P024 SkyQ EC202

  • pi@raspberrypi:~ $ sudo hcitool lescan

    Set scan parameters failed: Input/output error


    Scheint so als würde Bluetooth nicht richtig funktionieren.

    Mal funktioniert der Befehl und mal nicht.

    Geht mir genauso. Eine wackelige Angelegenheit. Möglicherweise schafft ein Bluetooth-Stick Abhilfe, aber ich weiß es nicht.


    Ich resette den Bluetooth-Kram mit:

    sudo /bin/hciconfig hci0 reset

  • Geht mir genauso. Eine wackelige Angelegenheit. Möglicherweise schafft ein Bluetooth-Stick Abhilfe, aber ich weiß es nicht.

    Also ist das keine Seltenheit.

    Wie hälst Du das Bluetooth am laufen bzw. kann man es kontrollieren ab es sauber läuft?


    Könnte es auch sein das ich bei der Installation eine Abhängigkeit nicht richtig installiert habe,

    hatte Probleme mit dem

    Code
    sudo setcap cap_net_raw+eip $(eval readlink -f `which node`)

    eventuell was falsches eingetragen?


    Wobei auch komisch da die Sensoren ja schon mal liefen.

  • Wie hälst Du das Bluetooth am laufen bzw. kann man es kontrollieren ab es sauber läuft?

    Tja. Ich checke es täglich. Es liegt nicht an Abhängigkeiten oder daran, dass ein Stück Software fehlt, sondern an einer äußerst mageren Bluetooth-Implemantation beim Raspi.

  • Tja. Ich checke es täglich

    Das heißt du machst jeden Tag ein sudo hictool lescan um zu sehen ob es was findet?

    Es liegt nicht an Abhängigkeiten oder daran, dass ein Stück Software fehlt, sondern an einer äußerst mageren Bluetooth-Implemantation beim Raspi.

    Okay, das was mich eben wundert ist das sie alle schon liefen und sauber ihre Arbeit gemacht haben und aus welchem Grund auch immer auf einmal nicht mehr und dann gleich alle.

    Wie kann es sein das wenn ich sudo hictool lescan ausführe und er die Geräte findet sich dann trotzdem nicht mit Ihnen verbindet.

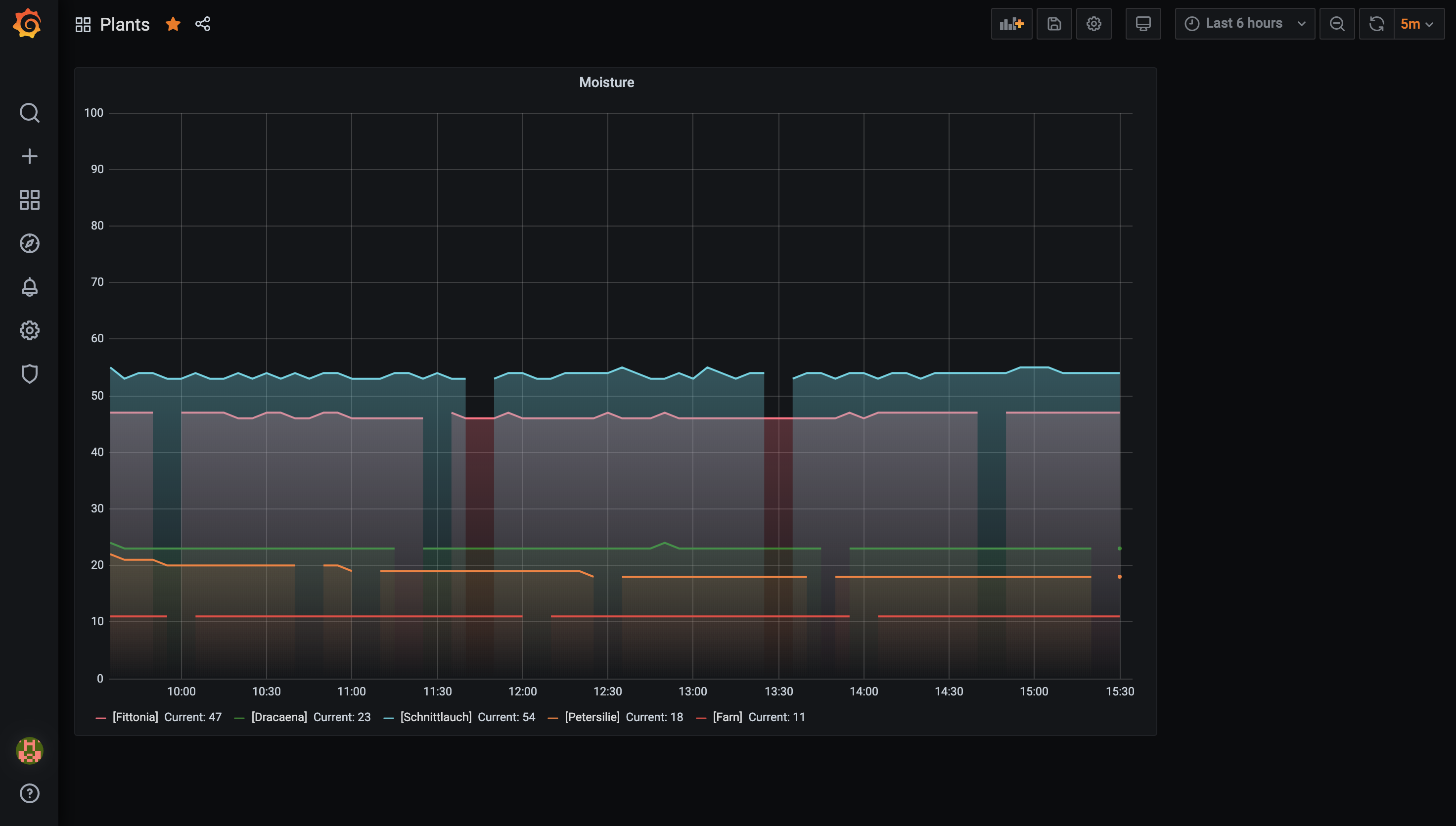
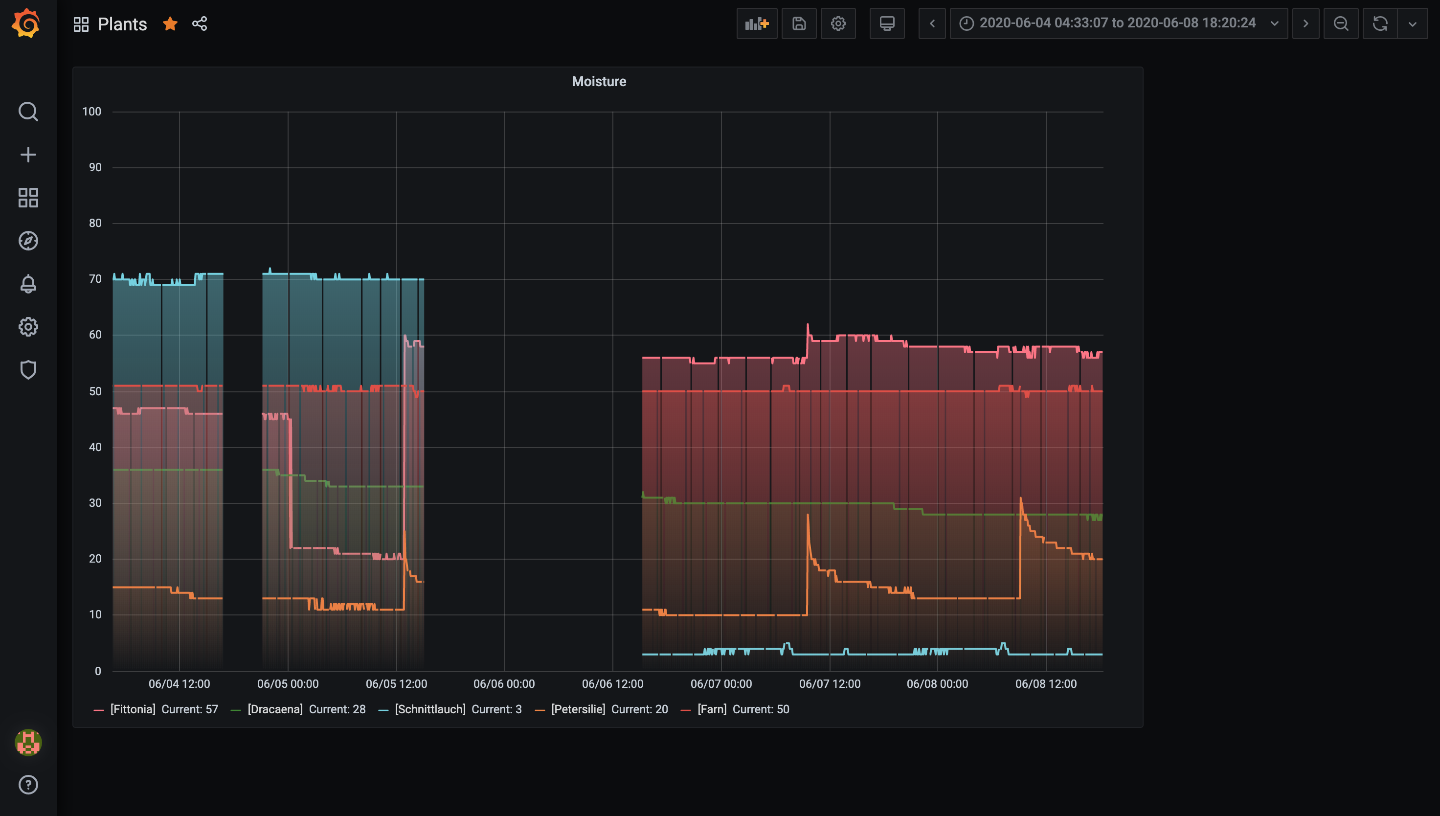
  • Nein, ich speichere die Sensorendaten in eine Datenbank und lass dann die Werte visualisieren. Das sieht dann bei mir so aus:

    Wie du siehst, sind viele Lücken zu erkennen. Ich verwende nicht das homebridge-Plugin, sondern einen eher komplexeren Aufbau, aber das Resultat ist dasselbe wie bei dir. Die Messungen sind nicht vollständig. Ich hab mich damit abgefunden.


    Es kam gelegentlich vor, dass der Bluetooth-Service komplett ausfiel und ich es erst nach einer Weile bemerkt habe:

    Nun ist es ja nicht so, dass meine Pflanzen sofort den Abgang machen, wenn der Bluetooth-Stack auf dem Raspi abraucht - es ist also nicht schlimm, nur außerordentlich lästig. Daher habe ich mir einen Cronjob gebaut, der alle zwei Stunden einen Reset des Bluetooth-Zeugs macht, ganz unabhängig davon, ob das gerade nötig ist oder nicht. Das ist zwar Fehlerbehandlung mit dem Dampfhammer, aber es scheint zu funktionieren.


    Das kannst du auch machen:

    sudo nano /etc/crontab


    Ganz unten hängst du an:

    * */2 * * * root /bin/hciconfig hci0 reset


    Abspeichern, fertig.

  • sschuste aber sollte die Sensoren erstmal wieder zum laufen bringen oder nicht, momentan laufen sie ja nicht auch nach einem Reset so wie von dir beschrieben wird zwar das hictool ausgeführt und die Sensoren auch gefunden aber Sie verbinden sich nicht.


    Wäre es vielleicht sinnvoll das Plugin und die Config zu löschen und neu anzulegen?