[Homebridge] Umzug von RaspberryPi2 auf RaspberryPi4

  • Hallo zusammen,


    momentan läuft meine Homebridge noch auf einem Pi2.

    Da dieser nicht nur als Homebridge dient, sondern auch als Unify ... Zigbee ... ist dieser nicht mehr der perfomanteste und mein Home ist mehr und mehr träge.


    Daher spiele ich mit dem Gedanken den Pi zu tauschen zu einem 4er.

    Ich würde jedoch ungern vermeiden das ich alles in Home neu machen muss.


    Daher die Frage:

    Gibt es ein Szenario zur Migration? Oder vl. direkt eine Anleitung?


    Dank euch!

  • Das ist kaum gänzlich zu beantworten. Ich bin aber neulich auch umgezogen, von einem 3er auf einen 4er.


    Ich habe einfach eine neue Homebridge nach dieser Anleitung aufgesetzt. Dann habe ich alle Plugins neu installiert. Danach habe ich die config.json von dem alten Gerät auf das neue kopiert. Das habe ich einfach mit copy&paste im Webinterface gemacht.


    Ich habe auch die beiden Ordner persist und accessories im homebridge-Ordner kopiert. Dazu habe ich scp verwendet.


    Dann habe ich die alte Homebridge gestoppt und die neue gestartet, das Log auf Fehler überprüft und dann in der Home-App geschaut, was noch geht und was nicht. Was mir fehlte, waren unzählige von selbst geschriebene oder heruntergeladenen Scripts und Programmen. Die habe ich alle vom alten Raspi kopiert oder neu installiert.


    Das war alles ziemlich aufwändig.


    Stefan

  • Das war alles ziemlich aufwändig.

    ... und demnächst wird dazu eine Klasse Anleitung von Dir existieren. .-)


    Hat der Umstieg eigentlich etwas gebracht? Geht z.B. das Atualisieren in den Apps schneller etc.?

  • ... und demnächst wird dazu eine Klasse Anleitung von Dir existieren. .-)

    Null. :sleeping:

    Hat der Umstieg eigentlich etwas gebracht? Geht z.B. das Atualisieren in den Apps schneller etc.?

    Nein. Das verhält sich alles genauso performant wie auf dem Raspi 3. Der Raspi 4 war gleichzeitig der 4. Raspi in meinem Haushalt, und weil er so viel RAM hat, habe ich gleich noch anderes Zeugs auf ihn draufgepackt:


    • Node Red Server: damit erstelle ich mit vor allem Szenen und Animationen für meine Moving Heads im Wohnzimmer, aber auch Progrämmchen zum Monitoren meines Setups.
    • Mosquitto MQTT Broker: habe ich gebraucht für die Xiaomi Mi Flora Flower Care-Sensoren, von denen aber der eine nach fünf Wochen kaputt ging und der andere nach sechs. Tolles Zeugs. Im Augenblick spiele ich mit dem MQTT Broker nur ein bisschen herum.
    • InfluxDB: zum Speichern von Langzeitdaten wie beispielsweise Temperatur und CPU-Auslastung der Raspis. Totaler Nerdkram, den keiner braucht.
    • Grafana Server: Zum Visualisieren der Daten aus der InfluxDB.


    Irgendwann verfrachte ich noch pi-hole darauf und dann habe ich zwei Raspis eingespart.


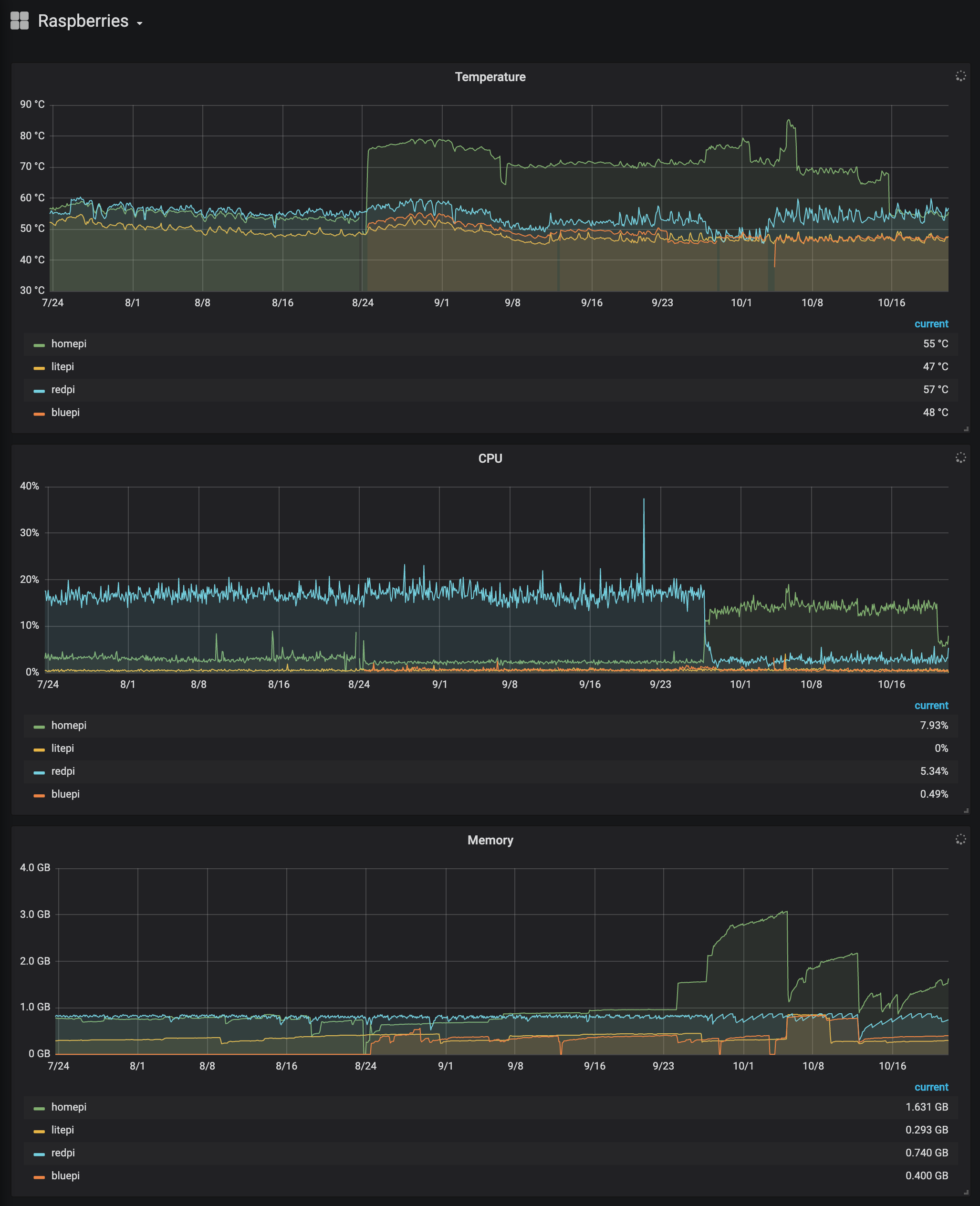
    Mal ein bisschen Off-topic: hier ist eine Grafik aus Grafana, die Temperatur, CPU-Auslastung und Speicherverbrauch der letzten 90 Tage zeigt:



    Da kann man sehr schön erkennen, wie im August (8/24) der Raspi 4 dazukommt. Er übernimmt den Namen homepi vom alten Raspi 3 (der ab da bluepi heißt und seitdem meinen Bluetooth-Experimente dient). Die Temperatur geht rauf, der Raspi 4 wird zwischen 70º und 80º warm. Kurz vor 10/8 habe ich den Gehäusedeckel entfernt und ihn offen betrieben, bei 10/16 ist das neue Passivkühlgehäuse eingetroffen und die Temperatur liegt jetzt nur noch bei 55º.


    Bei der CPU sieht man, wie die Node Red-Installation, die InfluxDB und der Grafana-Server vom redpi auf den homepi umzieht. Die Last des einen geht rapide herunter, die des anderen deutlich rauf.


    Wie gesagt: Nerdkrempel.


    Stefan

    Einmal editiert, zuletzt von sschuste ()

  • Das verhält sich alles genauso performant wie auf dem Raspi 3

    Alles klar, dann lasse ich es so wie es ist. Ein 3B+ für homebridge, ein Zero W für piHole und ein 3B+ für den piCorePlayer.

  • Hm, dann denke ich werde ich den Umstieg auch net machen.

    Dauert zwar mittlerweile alles ein bisschen, aber es läuft stabil.

    Auslastung liegt auch nur bei ca. 25% ...


    Ist ja im Normalfall nicht viel Betrieb ....

  • Ich habe mit dem Raspberry 4 zwei 3er und ein NAS abgelöst. Angeschlossen ist eine 4TB-Festplatte (ohne zusätzliche Stromversorgung).


    Inzwischen laufen darauf Homebridge, TVHaedend als Videorecorder, Backups vom Mac (Timemashine) und Windows. Zusätzlich sind meine gesamten Mediatheken (Foto, Musik, Video) dort abgelegt.


    Passiv gekühlt läuft er seit Juni völlig problemlos, bedient wird er ausschließlich über VNC Remote Desktop.

  • Moin zusammen,


    habe ich das dann richtig verstanden, man kann die Installation einfach "umziehen" und wenn man da nicht mit Skripten oder so arbeitet geht das quasi nahtlos? In dem man die Plugins nachinstalliert und nach nem Test den Inhalt von .homebridge dateien (config und persistent) kopieren und fertig?


    Grüße Patrik

  • Wow - ich Döddel habe einfach die SD-Card vom alten in den neuen gesteckt.

    Dann update & upgrade gemacht und noch das rpi-update, abschließend reboot.

    ... läuft seit 1 Woche, warum eigentlich?


    Falls man irgendwo einen Zugriff auf den alten Pi per MAC-Adresse (DHCP oder so...) hatte - die natürlich auch ändern auf die neue.

  • Moin!


    Mein Junior wünscht sich zu Weihnachten ein Rasp Auto-Bastelkit und ich überlege, ihm meinen Rasp 3B+ zu

    überlassen und die Homebridge mit PIHole, Phoscon und Flightradar24 auf einen neuen Rasp 4 umzuziehen.

    Scheue mich aber davor, alles neu einzurichten, weil ich eigentlich zu wenig davon verstehe.

    Das hat bei ersten Mal nur mit viel Glück geklappt.


    Ich lese hier aus dem Beitrag von z-smoker , dass er einfach die Karte umgesteckt und die IP Adresse angepasst hat. Besteht da die Chance, dass das klappt?


    1000 Dank und Grüße,

    Jo

  • JoMensdorf


    Ich bin vor einigen Monaten auch von meinem Pi 3 auf nen Pi 4 umgestiegen. Ich habe einfach die SD-Karte umgesteckt, nachdem ich zuvor natürlich alle Dienste auf dem 3er gestoppt hatte und gut war.


    Auf diesem RasPi läuft aber nur homebridge. Zu Phoscon kann ich dir nicht sagen, ob dies 1 zu 1 auch funktionieren wird 🤷‍♂️

  • Kohle_81 ich würde das gern nochmal aufwärmen:

    Wie stoppt man alle Dienste?

    ich hab eig. nur die Homebridge drauf. Wenn ich die sauber herunterfahre, habe ich doch eigentlich alle Dienste beendet, oder muss ich noch mehr beachten?

    Der Ton macht die Musik.


    Plugins


    Konfiguration

  • Genau, runterfahren reicht.